Working on the weekend
Certain types of work are best done in one go, instead of being split into separate sessions. These are the types of work where it is more or less clear what needs to be done, and the only thing left is execution. In such cases, the only option is sometimes to work over the weekend (or lock yourself in a room without communication), in order not to be interrupted by people.
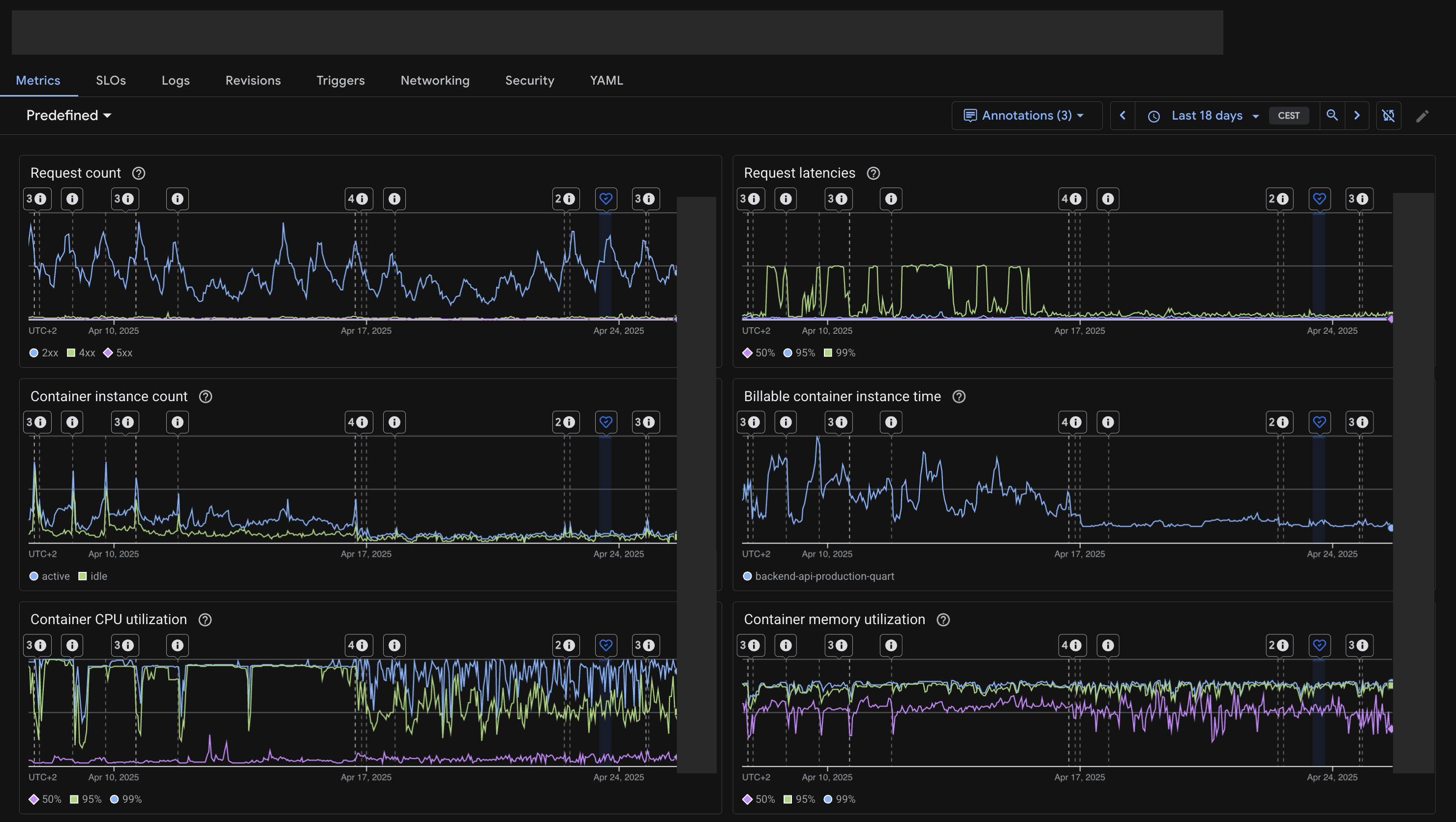
There was a 2-year old tech debt at TextCortex backend. Resolving it required a major refactor that we wanted to do since one year. I finally paid that tech debt 2 weeks ago, by working a cumulative of 24 hours over 2 days, creating a diff of 5-6k lines of Python code and 90 commits over 105 files.
The result:
- No more request latencies or dropped requests.
- Much faster responses.
- 50% reduction in Cloud Run costs.
- Better memory and CPU utilization.
- Faster startup times.
I’ve broken some eggs while making this omelette—bugs were introduced and fixed. I could finish the task because I had complete code ownership and worked over the weekend without blocking other people. Stuff like this can only happen in startups, or startup-like environments.
Credit also goes to our backend engineer Tugberk Ayar for helping stress testing the new code.
